Analytics
Het Analytics dashboard biedt inzicht in de onboarding funnel, gebruikersactiviteit en conversiepercentages. Gebruik deze gegevens om knelpunten in het registratieproces te identificeren en de dienstverlening te verbeteren.
Toegang
Ga naar Admin > Analytics voor het analytics dashboard.

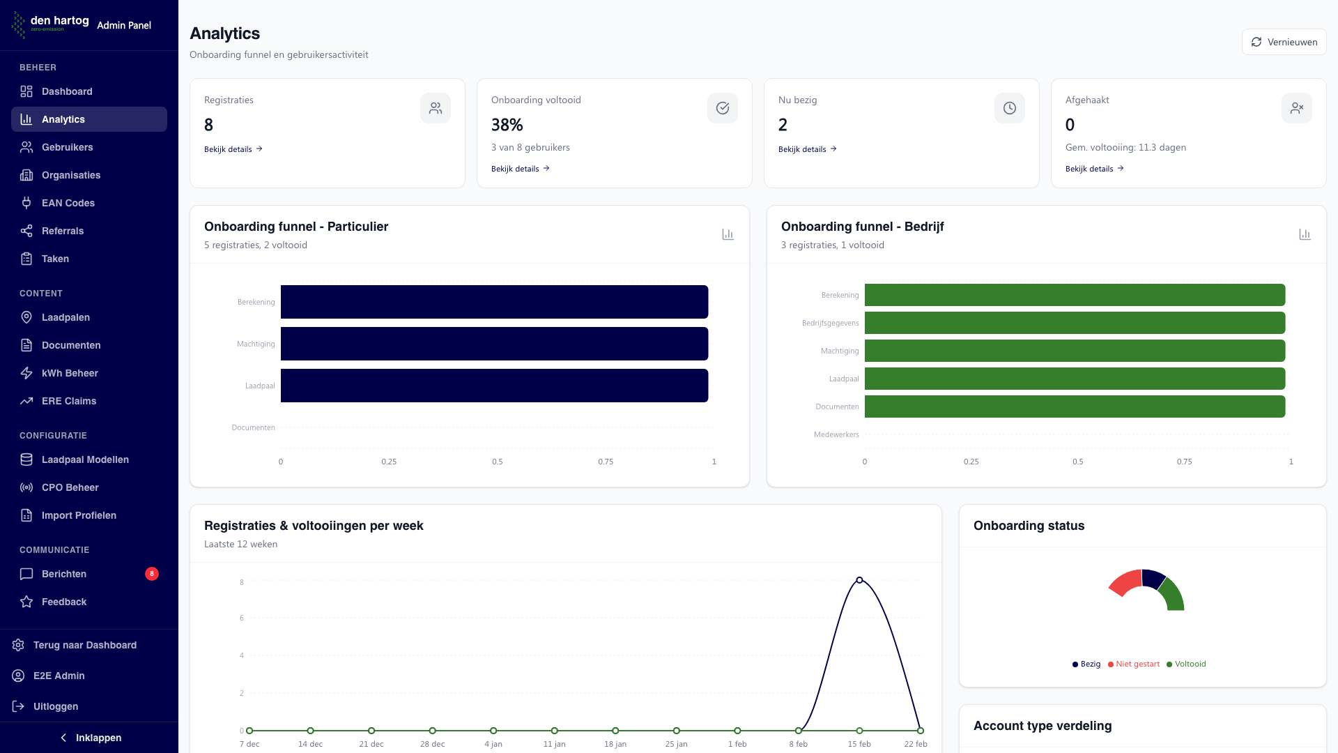
Statistieken overzicht
Bovenaan het dashboard vindt u vier kerngetallen:
| Statistiek | Beschrijving |
|---|---|
| Registraties | Totaal aantal geregistreerde gebruikers |
| Onboarding voltooid | Percentage en aantal gebruikers dat de onboarding heeft afgerond |
| Nu bezig | Aantal gebruikers dat momenteel de onboarding doorloopt |
| Afgehaakt | Aantal gebruikers dat de onboarding niet heeft afgemaakt |
Klik op een statistiek om de bijbehorende gebruikerslijst te openen.
Onboarding funnel
Twee horizontale staafgrafieken tonen de onboarding funnel per account type:
Particulier
De stappen voor particuliere gebruikers:
- Berekening - ERE calculator ingevuld
- Machtiging - iDEAL verificatie voltooid
- Laadpaal - Laadpunt geregistreerd
- Documenten - Documenten geupload
Bedrijf
De stappen voor bedrijfsaccounts:
- Berekening - ERE calculator ingevuld
- Bedrijfsgegevens - Organisatie aangemaakt
- Machtiging - iDEAL verificatie voltooid
- Laadpaal - Laadpunt geregistreerd
- Documenten - Documenten geupload
- Medewerkers - Medewerkers uitgenodigd (optioneel)
Klik op een staaf om de gebruikers te zien die bij die stap zitten.
Trends
De lijngrafiek toont de registraties en voltooiingen per week over de laatste 12 weken. Hiermee kunt u trends herkennen in het gebruik van het portaal.
Verdelingen
Drie cirkeldiagrammen geven inzicht in:
- Onboarding status - Verdeling over Voltooid, Bezig, Afgehaakt en Niet gestart
- Account type verdeling - Verhouding Particulier vs. Bedrijf
- Commitment periode verdeling - Verdeling over de gekozen machtigingsperiodes (1, 3 of 5 jaar)
Klik op een segment om de bijbehorende gebruikerslijst te openen.
Conversietabel
Onderaan het dashboard staat een gedetailleerde tabel met conversiepercentages per stap, uitgesplitst naar account type. Per cel wordt getoond:
- Het aantal gebruikers dat de stap heeft voltooid
- Het percentage ten opzichte van het totaal aantal registraties
Klik op een cel om de betreffende gebruikers te zien.
Gebruikerslijst
Wanneer u op een statistiek, staaf, segment of cel klikt, opent een modal met de bijbehorende gebruikers. Per gebruiker wordt getoond:
- Naam en e-mail
- Account type
- Registratiedatum
- Huidige onboarding status
Vernieuwen
Klik op Vernieuwen rechtsboven om de data opnieuw op te halen. De analytics worden berekend op basis van real-time data.